UnionProcess设备和生产线智能化摘要
时间:2024-02-07 作者:砂磨机生产厂家:美国UP青岛工厂 点击:835次
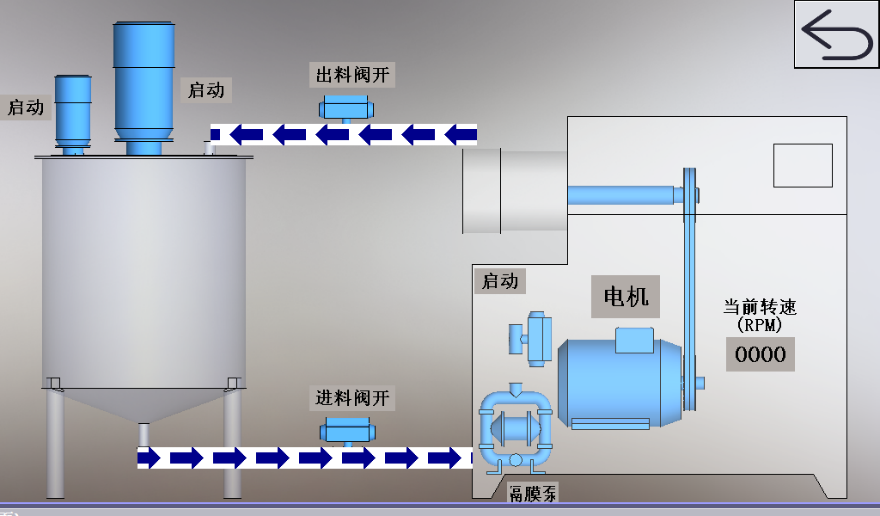
流量、温度、运行状态等智能化监测;
可远程调试和监控,研磨过程可控;
轴承自动润滑,方便保养;
设备故障自我诊断,预警或停机。

可根据订单自动选择生产工艺;
自动化配方管理,一键启动调入配方,条码扫描系统,生产数据可追溯;
称重后,自动拆包,自动投料;
生产相关过程的核心数据可记录并保存;
在线粒度检测;
系统监控,可视化管理;
连续生产智能化,备品可自动切换;
危险区域智能安全监测系统。


欢迎各行各业客户朋友莅临2024年3月6-8日在上海世博展览馆举办的"中国国际先进陶瓷展览会" 参观洽谈。


美国UP青岛工厂—青岛联瑞精密机械有限公司
立式搅拌磨发明人专业设计、研发、生产"卧式砂磨机&立式搅拌磨"
79年超细研磨、分散、混料和自动化产线的设备经验
官网:https://www.unionprocess.com.cn
地址:青岛市市北区会昌路11号

扫码点击关注"美国UP青岛工厂"微信公众号
来电享免费实验,7×24小时咨询热线(0532)80822686

